eBPF 路由
概述
Landscape Router 使用 eBPF 技术在内核层面实现高性能数据包转发,绕过传统的 Netfilter 框架,大幅提升路由性能。
前置要求
当前 LAN 和 WAN 要能正常通信,需要开启对应网卡的路由转发功能。

配置位置
在网卡配置界面中,找到对应的 WAN 和 LAN 网卡,开启"路由转发服务"选项。
加速原理
Netfilter 数据包流程
下图展示了 Netfilter 的完整数据包处理流程:

图片来源:Wikipedia - Netfilter(CC BY-SA 3.0 许可)
传统路由 vs eBPF 路由
传统方式(Netfilter/iptables/nftables)
数据包需要经过多个处理阶段:
text
网卡接收 → 进入内核网络栈 → Netfilter Hooks → 路由判断 → NAT → 转发判断 → 发送eBPF 加速方式
核心优势
Landscape Router 的转发工作在 Ingress/Egress (qdisc) 层完成,即在进入 Netfilter 之前就决定转发目标并直接发送到网卡。
加速路径:
text
网卡接收 → eBPF 处理(TC 层) → 直接转发到目标网卡
↓ 绕过 Netfilter性能特点
| 特性 | 说明 |
|---|---|
| 转发位置 | TC(Traffic Control)层,在 Netfilter 之前 |
| NAT 集成 | 目前 NAT 连接信息尚未完全共享到 eBPF 实现 |
| 直连流量 | 对直连流量几乎无损耗 |
| 容器判断 | 是否转发到 Docker 容器的判断也在此完成 |
当前限制
由于 NAT 连接信息尚未完全集成到 eBPF 路由中,当前加速效果还不是最优。这是从 0 到 1 的实现,后续会持续优化。
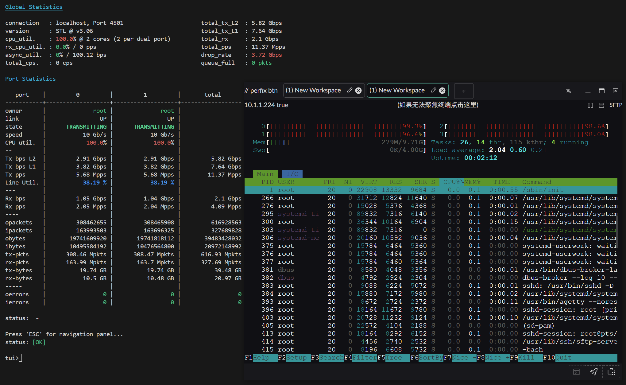
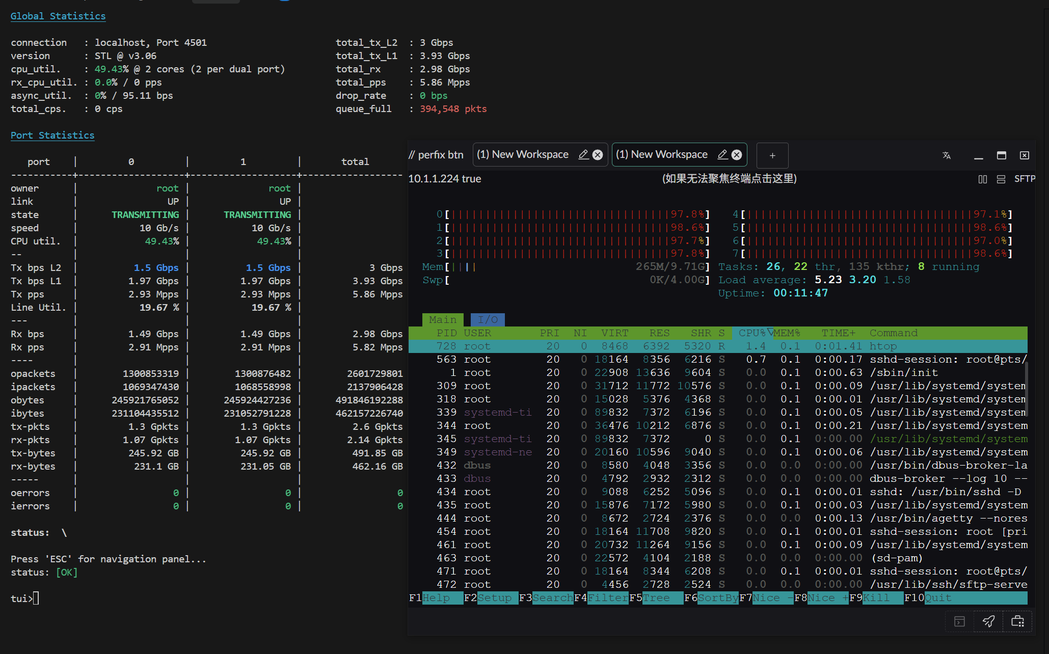
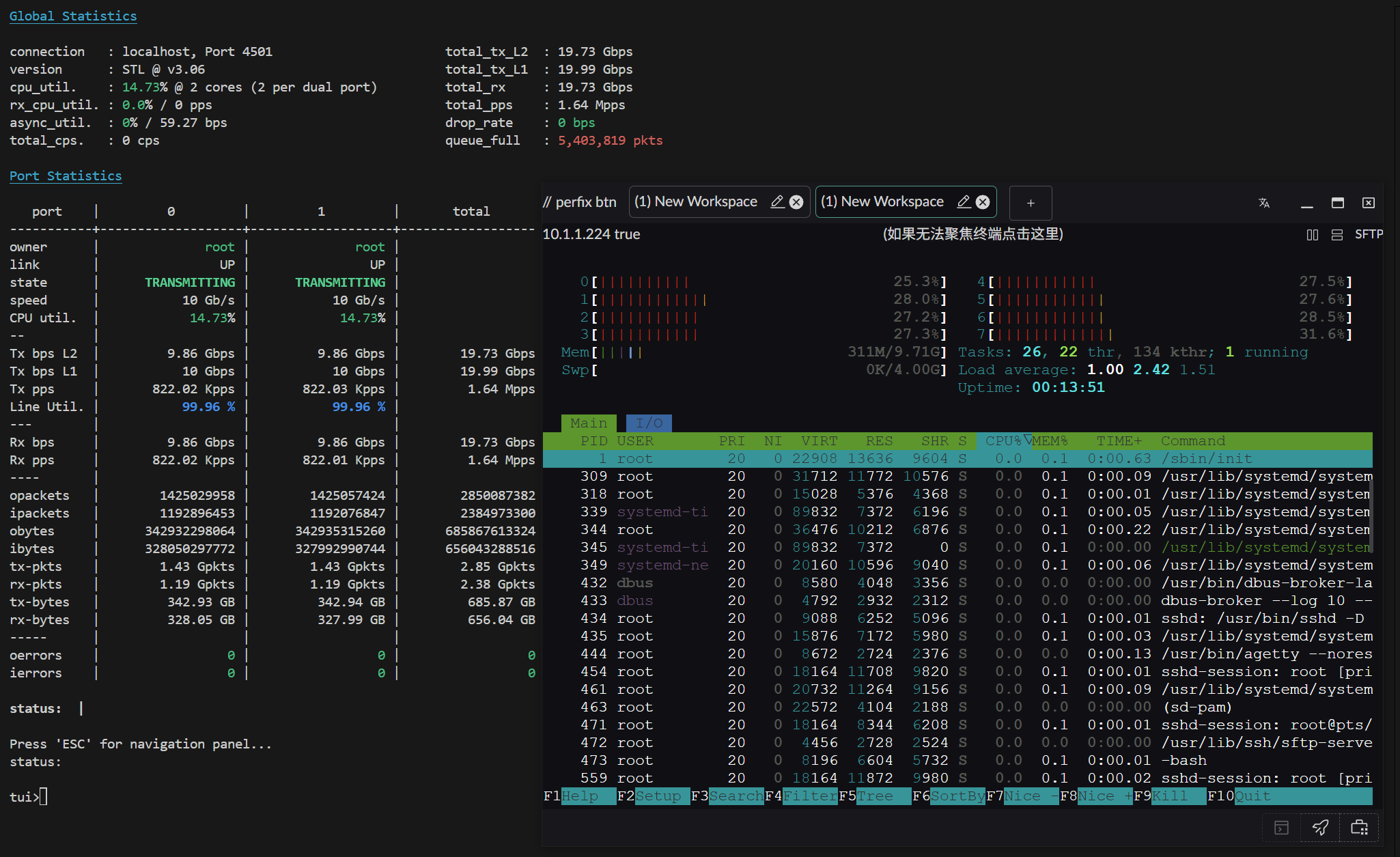
性能测试
测试指标说明
- RX-PPS:每秒接收数据包数量(Received Packets Per Second)
- RX-BPS:每秒接收数据速率(Received Bits Per Second)
测试环境 1
配置:
- 操作系统:Arch Linux(内核 6.12.63-1-lts)
- CPU:AMD 2700X(PVE 虚拟 4 物理核心)
- 网卡:直通 X520-DA2(10Gbps)
测试结果:
小包性能(64 字节)

大包性能(1500 字节)

测试环境 2
配置:
- 操作系统:Arch Linux(内核 6.12.63-1-lts)
- CPU:AMD 2700X(PVE 虚拟 4 物理核心 / 8 线程)
- 网卡:直通 X520-DA2(10Gbps)
测试结果:
小包性能(64 字节)

大包性能(1500 字节)

优化建议
性能优化
- 网卡 XPS/RPS 配置:参考基础操作文档,合理配置网卡的 XPS(Transmit Packet Steering)和 RPS(Receive Packet Steering),将网卡负载分散到不同 CPU 核心
- 多核心配置:从测试 1 到测试 2 可以看出,增加线程数能显著提升性能
- 直通网卡:使用 PCI 直通方式比虚拟网卡性能更好
未来优化方向
- 已实现:eBPF 层基础转发
- 已实现:Docker 容器流量判断
- 进行中:NAT 连接信息集成
- 计划中:更多性能优化和功能增强